Explore Your Tesla's Data with Teslamate
Tesla cars have revolutionized the automotive world with their technology and driving experience. However, beyond the standard features your car offers, it's natural to want to understand your driving habits, charging efficiency, and vehicle performance in greater depth. This is precisely where Teslamate comes in. Teslamate is a powerful, open-source project that allows you to locally store your Tesla's data and provides you with comprehensive analyses.
In this post, we'll explore what Teslamate is, why you should use it, and most importantly, how to easily set it up with Docker, step by step.
What is Teslamate and Why Use It?
Teslamate retrieves data from your vehicle via Tesla's API (location, speed, battery status, charging information, driving statistics, etc.) and securely stores it on your own local server. This means:
- Your Privacy is Protected: Your data is stored in an environment you control.
- Detailed Analytics: You can visualize your driving patterns, energy consumption, charging costs, and past trips through graphs and maps.
- Performance Tracking: Gain valuable insights into your car's battery health and charging efficiency.

Setting Up Teslamate with Docker: A Step-by-Step Guide
The most practical way to install Teslamate is by using Docker. Docker allows you to run applications in their own isolated environments, simplifying complex setup processes.
Prerequisites:
Before you begin, make sure you have the following:
- Docker: (If you are new to Docker, see Installing Docker and Docker Compose).
- A Machine that's always on: This can be a computer, a Raspberry Pi, a mini PC, or a VPS running in the cloud. It needs to be operational 24/7 so Teslamate can continually fetch data.
- Sufficient RAM: At least 1 GB of RAM is required for a successful installation, but we recommend having at least 2 GB for optimal operation.
- External Internet Access: To communicate with tesla.com and retrieve data.
Setup Steps:
- Download the Teslamate Docker Compose File
Typically, Teslamate's GitHub repository contains a ready-to-use docker-compose.yml file. You can start by downloading this file.Bash
curl -L https://raw.githubusercontent.com/teslamate-io/teslamate/master/docker-compose.yml -o docker-compose.yml
- Database Configuration (Optional but Recommended)
Teslamate uses a PostgreSQL database to store data. The docker-compose.yml file includes settings for the database. For security and data persistence, you can customize the database information as well (e.g., POSTGRES_PASSWORD).
# Relevant section from docker-compose.yml (example)
environment:
- TESLA_EMAIL=your_email@example.com
- TESLA_PASSWORD=your_password
# ... other settings
- Start Teslamate
After saving the file, open your command prompt in the directory where the docker-compose.yml file is located and run the following command:Bash
docker compose up -d
This command will start Teslamate and its dependent services (like the database) in the background.
Once Teslamate starts:
- Open the web interface http://your-ip-address:4000
- Sign in with your Tesla Account
Accessing the Dashboards:
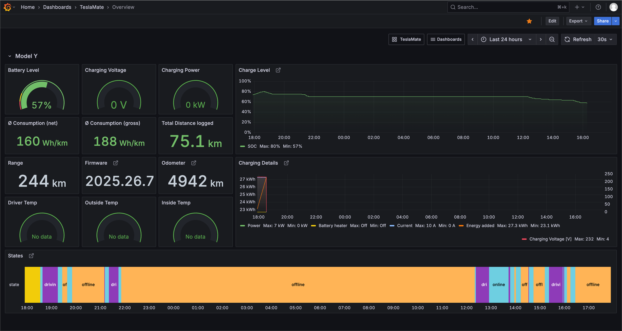
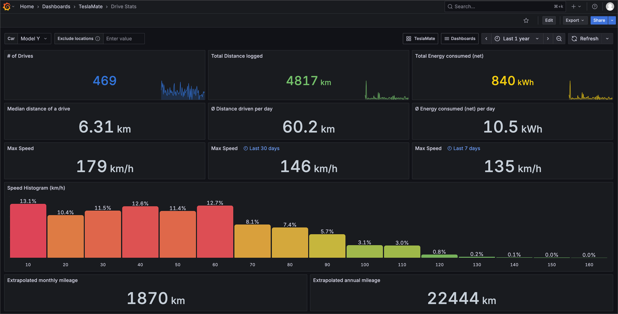
- Teslamate Dashboard: Once all services are running, you can access the core Teslamate interface, which shows direct data feeds and basic analytics, by navigating to http://your-ip-address:4000 in your browser.
- Grafana Dashboards: For more advanced and customizable metrics visualization, Grafana is used. Access the Grafana dashboards by navigating to http://your-ip-address:3000 in your browser. The initial login credentials are often
admin/admin, but you'll be prompted to change these for security. You'll find pre-configured dashboards here that leverage the data collected by Teslamate.
What Can You Do with Teslamate?
After setup, you'll get to know your car better with the features Teslamate offers:
- Teslamate Interface (Port 4000): Quick overview of recent trips, charging status, and direct data logs.

- Grafana Dashboards (Port 3000):
- Trip History: Detailed mapping and analysis of all your drives.
- Charging Analysis: In-depth reports on charging times, costs, and charger performance.
- Energy Consumption: Average Wh/km values and consumption differences by driving mode.
- Battery Health: Comprehensive tracking of your battery's status and degradation over time.



Conclusion
Teslamate, paired with Grafana for advanced visualization, is a fantastic tool for Tesla owners, enabling them to use their vehicles more consciously through data. Thanks to Docker, its installation is greatly simplified. With Teslamate and Grafana, you can fully unlock your car's potential and gain deep insights into its performance.
With these initial steps, you've taken control of your car's data and set up powerful tools for analysis. In our upcoming posts, we'll delve deeper into optimizing your Grafana dashboards and exploring advanced Teslamate features.
Have you tried setting up Teslamate and Grafana? Don't forget to share your experiences and any questions in the comments below!
Member discussion